Mode Analytics logotipo

Mode Analytics

Aún sin calificación

Software no disponible en Argentina

Alternativas a Mode Analytics

Mode Analytics vs. otros software

¿Qué es Mode Analytics?

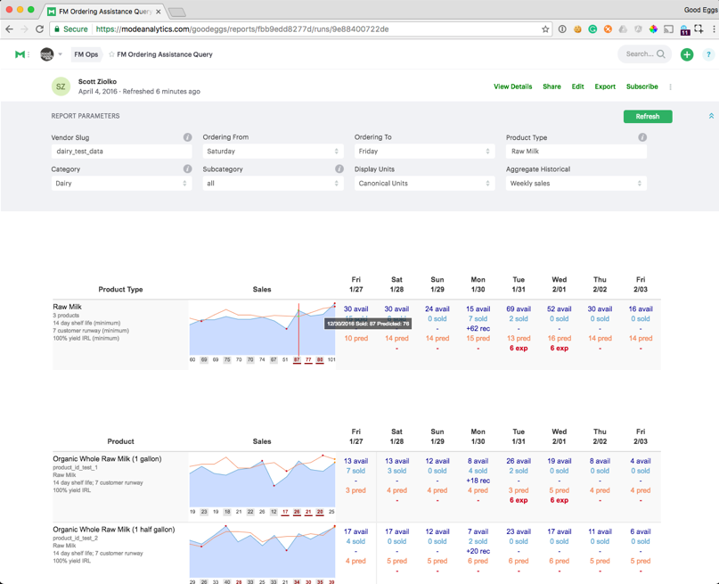
Mode Analytics es una plataforma analítica que ayuda a los equipos impulsados ​​por datos a analizar, visualizar y compartir datos. Analice datos en bruto o modelados con SQL, Python o R sin moverse entre diferentes herramientas.

Mode Analytics ayuda a las organizaciones a tomar mejores decisiones desbloqueando el valor de los datos. Como única fuente de verdad para el análisis ad hoc, las herramientas de datos y los paneles de control, la plataforma de análisis colaborativo de Mode Analytics ejerce un profundo impacto en la capacidad de toda una organización de utilizar sus datos de manera efectiva. Mode Analytics combina SQL, Python, gráficos y exploración de datos visuales en una única plataforma donde los analistas y otros equipos pueden colaborar.

Mode Analytics permite una colaboración más estrecha entre equipos, respuestas más rápidas a preguntas significativas y decisiones que cambian el juego. Conecta tu almacén de datos. Analice con SQL, Python o R. Comparta en toda su organización.

Finalmente, una plataforma de datos en la que querrás vivir Vea cómo nuestro Notebook y SQL Editor mejoran la velocidad y la calidad del análisis iterativo.

Su negocio no es simple de arrastrar y soltar Los paneles de autoservicio son limitados. Lleve los informes al siguiente nivel con D3, matplotlib, ggplot y más.

¿A quién está dirigido Mode Analytics?

Tamaño de empresa
Industrias

Conoce más de Mode Analytics

Agiliza tu búsqueda

Agenda una llamada de 10 minutos para consultar tus dudas con nuestros expertos. Es gratis.

Mode Analytics precios en Argentina

Funcionalidades de Mode Analytics

Idiomas:

Funcionalidad
0.0
Usabilidad
0.0
Servicio al cliente
0.0

Información obtenida de las reseñas

list Características y Funciones de Mode Analytics angle-down

Preguntas Frecuentes

No se han cargado preguntas frecuentes.

¿Tienes dudas?
Déjanos tu pregunta para Mode Analytics

¿Qué opinas de Mode Analytics?

Cuéntale a otras personas tu experiencia.

Reseñas de Mode Analytics

-
5

(0)

4

(0)

3

(0)

2

(0)

1

(0)


Experiencia con el software

  • Soporte Técnico
  • Facilidad de uso
  • Funcionalidades
0 Opiniones | Mode Analytics

No se han publicado reseñas todavía

¿Quieres ser la primera persona en opinar sobre Mode Analytics?